Перейти к основному содержанию
Mensh.ru

Main navigation

  • Конструкции
  • Системы
  • Энерго
  • Стили
  • Проекты
  • Участок
  • Разное
  • Доки
User account menu
  • Войти

Строка навигации

  1. Главная

Солнечный водонагреватель с принудительной циркуляцией воды

Автор: admin, 22 ноября, 2023
Гелиоустановки
  • Солнечные водонагреватели

В солнечном водонагревателе с принудительной циркуляцией воды коллектор с аккумуляторным баком разъединены и требуется циркуляционный насос.

Солнечный водонагреватель с принудительной циркуляцией воды

Содержание

  • Обоснование выбора гелиосистемы нагрева воды
  • Достоинства и недостатки системы с принудительной циркуляцией воды
    • Достоинства
    • Недостатки
  • Схемы солнечных водонагревателей с принудительной циркуляцией воды
    • Непосредственный нагрев с использованием накопительного бака с открытым отбором воды
    • Непосредственный нагрев с использованием теплоаккумуляторного бака с закрытым отбором воды
    • Опосредованный нагрев с использованием аккумуляторного бака с закрытым отбором воды
  • #4Заключение

Обоснование выбора гелиосистемы нагрева воды

Если учитывать технические качества обеих систем, то при одинаковых площадях коллекторов и объёме бака обычно выбирают солнечный водонагреватель с естественной циркуляцией воды.

Система горячего водоснабжения с принудительной циркуляцией воды связана с необходимостью обеспечения работы насосов замены многих деталей в механизмах регулирования и контроля, и хотя она считается более совершенной, в обычных домах ею пользуются очень редко.

Таким образом, солнечные водонагреватели с принудительной циркуляцией воды можно рекомендовать для следующих случаев:

  • при необходимости большого количества горячей воды (очень большая семья);
  • в холодных регионах, если обеспечена морозостойкость системы (использование растворов антифриза);
  • для сохранения экстерьера здания;
  • в случаях, когда при пользовании бойлером наблюдается недостаточное давление воды и предпочтительнее осуществлять ее опосредованный нагрев;
  • в случаях, когда прочность конструкции крыши не допускает установку тяжёлого устройства;
  • в случаях, когда систему легко подключить к уже готовому бойлеру.

В комплекты оборудования солнечного водонагревателя с принудительной циркуляцией воды, имеющиеся в продаже, обычно входят коллекторы (2–3 шт.) и накопительный бак горячей воды вместимостью 250–300 л.

Для экономии энергии очень надёжны и выгодны крупные подогреватели, а также устройства на 2-х опорах, устанавливаемые либо параллельно, рядом друг с другом, либо соединяющиеся последовательно.

Достоинства и недостатки системы с принудительной циркуляцией воды

Достоинства

К достоинствам системы можно отнести следующее: 

  • аккумуляторный бак и насосы в такой системе можно расположить внизу, что облегчает контроль за оборудованием; 
  • отпадает необходимость в установке на крыше дома тяжелого резервуара.

Недостатки

К недостаткам системы можно отнести следующее:

  • необходимость монтажа коллекторного насоса и датчиков разности температур;
  • обеспечение теплоизоляции трубопроводов.

В результате стоимость такой системы выше, чем обычной системы с естественной циркуляцией воды.

Схемы солнечных водонагревателей с принудительной циркуляцией воды

Гелиосистему горячего водоснабжения с принудительной циркуляцией воды по конструкции теплоаккумуляторных баков и способам нагрева разделяют на 3 вида:

  • непосредственный нагрев с использованием накопительного бака с открытым отбором воды;
  • непосредственный нагрев с использованием теплоаккумуляторного бака с закрытым отбором воды;
  • опосредствованный нагрев с использованием аккумуляторного бака с закрытым отбором воды.

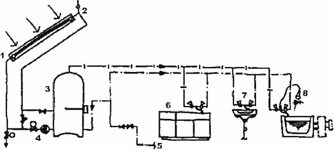
Непосредственный нагрев с использованием накопительного бака с открытым отбором воды

Нагрев по этому принципу осуществляется по следующей схеме: вода, подаваемая в открытый аккумуляторный бак, непосредственно нагнетается вверх, где проходит через коллектор и нагревается солнечным излучением.

Солнечный водонагреватель с непосредственным нагревом и аккумуляторным баком с открытым отбором воды

Солнечный водонагреватель с непосредственным нагревом и аккумуляторным баком с открытым отбором воды:
1 — коллектор; 2 — вакуумный затвор; 3 — аккумуляторный бак с открытым отбором воды; 4 — подача питательной воды; 5 — коллекторный насос; 6 — дополнительный насос для горячей воды; 7 — электрический водонагреватель; 8 — кухня; 9 — туалет; 10 — ванная

Такая система отличается высокой эффективностью, однако в ней обязательно нужные мощные коллекторные насосы и насос высокого давления для подачи горячей воды.

Предотвращение замерзания системы при низких температурах обеспечивается за счёт слива воды, поэтому в трубопроводе не должно быть обратных уклонов.

В связи с необходимостью слива воды в самой верхней точке нужно установить воздушный клапан, чтобы воздух проникал в коллекторную часть, поэтому место установки теплоаккумуляторного бака строго ограничивается.

В качестве теплоаккумуляторов с открытым отбором воды для систем горячего водоснабжения используют баки из пластмасс, армированные стекловолокном, полиэтиленовые баки. Для этих баков необходимы насосы высокого давления для подачи горячей воды.

Выпуск воды осуществляется автоматически. При пользовании насосами с автоматическим включением возникает опасность нарушения равномерности тока горячей воды (гидроудар), поэтому нужно выбирать систему с регулятором давления.

Бойлеры также желательно выбирать либо типа накопительных резервуаров, либо снабжённые системой регулируемого отбора и поступления воды.

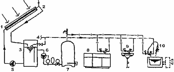
Непосредственный нагрев с использованием теплоаккумуляторного бака с закрытым отбором воды

Эта схема характеризуется высокой эффективностью коллекторов и необходимостью в коллекторных насосах сравнительно малой мощности. Однако, в ней несколько осложнено использование антифриза, поэтому при возникновении опасности замерзания воды рекомендуется с помощью электромагнитного клапана перекрыть воду в трубопроводах, идущих от теплоаккумуляторного бака, а также, через электромагнитный и низкотемпературный клапаны полностью спустить воду из коллекторной части системы.

Солнечный водонагреватель с использованием аккумуляторного бака с закрытым отбором воды (совмещён с дополнительным энергоисточником)

Солнечный водонагреватель с использованием аккумуляторного бака с закрытым отбором воды (совмещён с дополнительным энергоисточником):
1 — коллектор; 2 — вакуумный затвор; 3 — электрический водонагреватель, совмещённый с баком-аккумулятором; 4 — коллекторный насос; 5 — подача питательной воды; 6 — кухня; 7 — туалет; 8 — ванная

Для обеспечения большей безопасности оба клапана целесообразно совместить и осуществлять повседневный контроль за их состоянием. Перед включением насоса очень важно повернуть электромагнитный клапан для дренажа воды в положение Открыто.

Опосредованный нагрев с использованием аккумуляторного бака с закрытым отбором воды

Эта система работает по следующей схеме: в нижней части накопительного бака устанавливают теплообменник и теплоноситель, циркулирующий в его трубах, нагревает воду в баке.

Солнечный водонагреватель с использованием аккумуляторного бака с закрытым отбором воды (дополнительный энергоисточник отделён):

Солнечный водонагреватель с использованием аккумуляторного бака с закрытым отбором воды (дополнительный энергоисточник отделён):
1 — коллектор; 2 — расширительный бак для антифриза; 3 — аккумуляторный бак с закрытым отбором воды; 4 — подача воды наверх; 5 — электрический водонагреватель; 6 — кухня; 7 — туалет; 8 — ванная

При пользовании этой системой снижается эффективность преобразования солнечного излучения в тепло за счёт повышения теплопотерь в теплообменнике.

Благодаря использованию в качестве теплоносителя раствора антифриза обеспечивается предотвращение замерзания; мощность насоса здесь невелика.

Заключение

Таким образом, существует много различных схем солнечных водонагревателей с принудительной циркуляцией воды. У каждой из них есть свои достоинства и недостатки.

При выборе системы следует прежде всего руководствоваться данными об экономии энергии, надёжности конструктивных узлов, эффективности осуществляемых мер против замерзания и долговечности коллекторных труб.

Вопросы условий эксплуатации систем и выбора места их установки следует решать в зависимости от особенностей климата и рельефа местности.

При одинаковых площадях коллекторов и ёмкости теплоаккумуляторов в системе непосредственного нагрева выработка тепла будет на 10–20% больше, чем при опосредованном нагреве. Кроме того, в системе опосредствованного нагрева затраты энергии на работу насосов и других дополнительных механизмов составляют 50–100 кВт*ч/год.

Комментарии

Последние материалы

  • Ошибки в штукатурных работах
    4 weeks 2 days ago
  • Ошибки при кладке дымовых труб
    4 weeks 2 days ago
  • Ошибки при кладке фундаментных стен
    4 weeks 2 days ago
  • Ошибки при бетонировании
    4 weeks 2 days ago
  • Характеристики солнечного коллектора
    1 month 2 weeks ago

Последние комментарии

  • (Тема не указана)
    7 months 1 week ago
  • Строительство на лугу вижу и…
    2 years ago
  • На фото показано возведение…
    2 years ago
  • Мне он тоже нравится…
    3 years 2 months ago
  • От этого дома буквально…
    3 years 2 months ago
RSS feed

Secondary menu

  • ЧаВо

© 2003–2025 Олег Меньшенин mensh@yandex.ru