Перейти к основному содержанию
Mensh.ru

Main navigation

  • Конструкции
  • Системы
  • Энерго
  • Стили
  • Проекты
  • Участок
  • Разное
  • Доки
User account menu
  • Войти

Строка навигации

  1. Главная

Солнечное горячее водоснабжение

Автор: admin, 4 декабря, 2023
Гелиоустановки
  • Солнечные водонагреватели

Солнечный водонагреватель обычно конструировали с расчётом подачи воды в ванную и кухню без использования его для центрального горячего водоснабжения.

Организация солнечного горячего водоснабжения

Изготовители также зачастую не предусматривают такой возможности. Следовательно, вопрос о централизации горячего водоснабжения должен решаться уже на уровне проектирования системы.

При желании применить солнечный водонагреватель в системе центрального горячего водоснабжения (в масштабах дома) необходимо составить проект такой системы с учётом различных способов монтажа трубопроводов.

Главное внимание следует уделить мерам по увеличению морозостойкости системы, а также борьбе с потерями тепла, в частности из-за смешивания воды в бойлере и недостаточно точного регулирования температуры воды, подаваемой в ванную и на кухню.

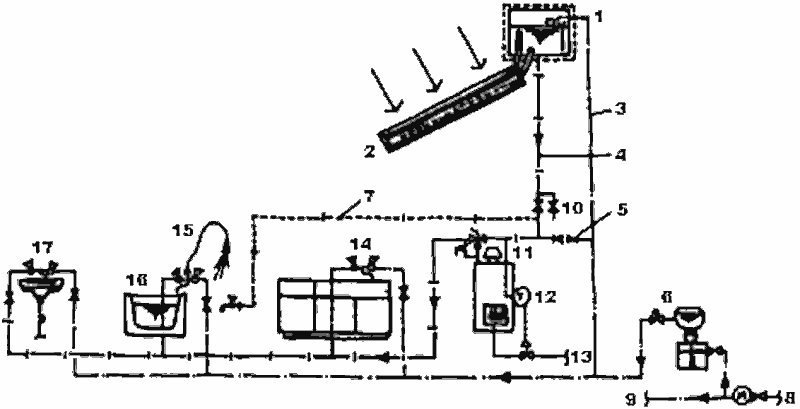
Солнечный водонагреватель в централизованной в масштабе дома системе горячего водоснабжения

Солнечный водонагреватель в централизованной в масштабе дома системе горячего водоснабжения (Автор проекта Танака):
1 — бак-аккумулятор с горячей водой; 2 — гелионагреватель с естественной циркуляцией воды; 3 — трубопровод подачи горячей воды; 4 — трубопровод, снабжающий потребителей горячей водой; 5 — часть системы, которую нельзя подключать к трубопроводу непосредственно; 6 — устройство для подачи горячей воды наверх (в случае недостаточно высокого давления); 7 — трубопровод, снабжающий потребителя водой в обход дополнительного нагревателя; 8 — городской водопровод; 9 — непосредственное подключение; 10 — подключение в случае аварии; 11 — дополнительный нагреватель накопительного типа; 12 — регулятор температур; 13 — газ; 14 — кухня; 15 — душ; 16 — ванная; 17 — туалет

При проектировании централизованной в масштабе дома системы горячего водоснабжения с солнечным водонагревателем нужно иметь в виду следующее:

  • следует выбирать водонагреватель, в котором возможна подача горячей воды сверху;
  • следует выбирать водонагреватель, который можно заполнять антифризом, так как если нагреватель не обладает морозостойкостью, то через низкотемпературный кран, предназначенный для выпуска воды в случае опасности замерзания в зимние ночи, уходит большое количество воды;
  • рекомендуется обеспечить достаточную теплоизоляцию труб для подачи горячей и холодной воды, а также оснастить их клапанами, предназначенными для эксплуатации в условиях низких температур (если здание новое, но желательно трубопроводы вывести с тыльной стороны дома);
  • в здании бойлер, соединенный с распределительным трубопроводом, может быть либо накопительного типа, либо вмонтированный (для быстрого нагрева) в систему пропорционального регулирования количества воды при потерях из-за низкого давления в трубопроводах. Часто используют бойлеры накопительного типа, применяемые в системах отопления и горячего водоснабжения, и электрические водонагреватели;
  • при необходимости создать дополнительное давление (для душа) следует установить дополнительный насос подачи горячей воды (особенно, если ванна находится на 2-м этаже). Если оборудование не соответствует стандартам, существует большая опасность нарушения режима контроля. Следует иметь в виду: если давление воды в душе в целом удовлетворительное, нагреватель устанавливается в самом высоком месте. Это позволяет получить экономию, так как система сможет работать без насосов;
  • трубопроводы подачи горячей воды и трубы снабжения горячей водой во избежание замерзания должны быть изготовлены из высококачественного морозоустойчивого полиэтилена.

Если в системе трубопроводов, идущих от солнечного водонагревателя, установить трубу, снабжающую потребителей водой в обход дополнительного бойлера, или кран-переключатель, можно увеличить коэффициент использования солнечной энергии в течение года. Однако, такая система неприемлема для северных регионов.

Комментарии

Последние материалы

  • Характеристики солнечного коллектора
    1 day ago
  • Растущий дом Double Wide Farmhouse
    1 day ago
  • Землебитный дом Roundhouse Studio
    2 days 4 hours ago
  • Сельский дом Cozy Cottage
    2 days 5 hours ago
  • Солнечный дом Earthworm Studio
    1 week 2 days ago

Последние комментарии

  • (Тема не указана)
    5 months 3 weeks ago
  • Строительство на лугу вижу и…
    1 year 10 months ago
  • На фото показано возведение…
    1 year 10 months ago
  • Мне он тоже нравится…
    3 years 1 month ago
  • От этого дома буквально…
    3 years 1 month ago
RSS feed

Secondary menu

  • ЧаВо

© 2003–2025 Олег Меньшенин mensh@yandex.ru